

IPMVP Data Analytics
Verify real energy savings with IPMVP-compliant baseline analytics – automatically eliminating weeks of manual spreadsheet analysis.

Property Type
Outcomes
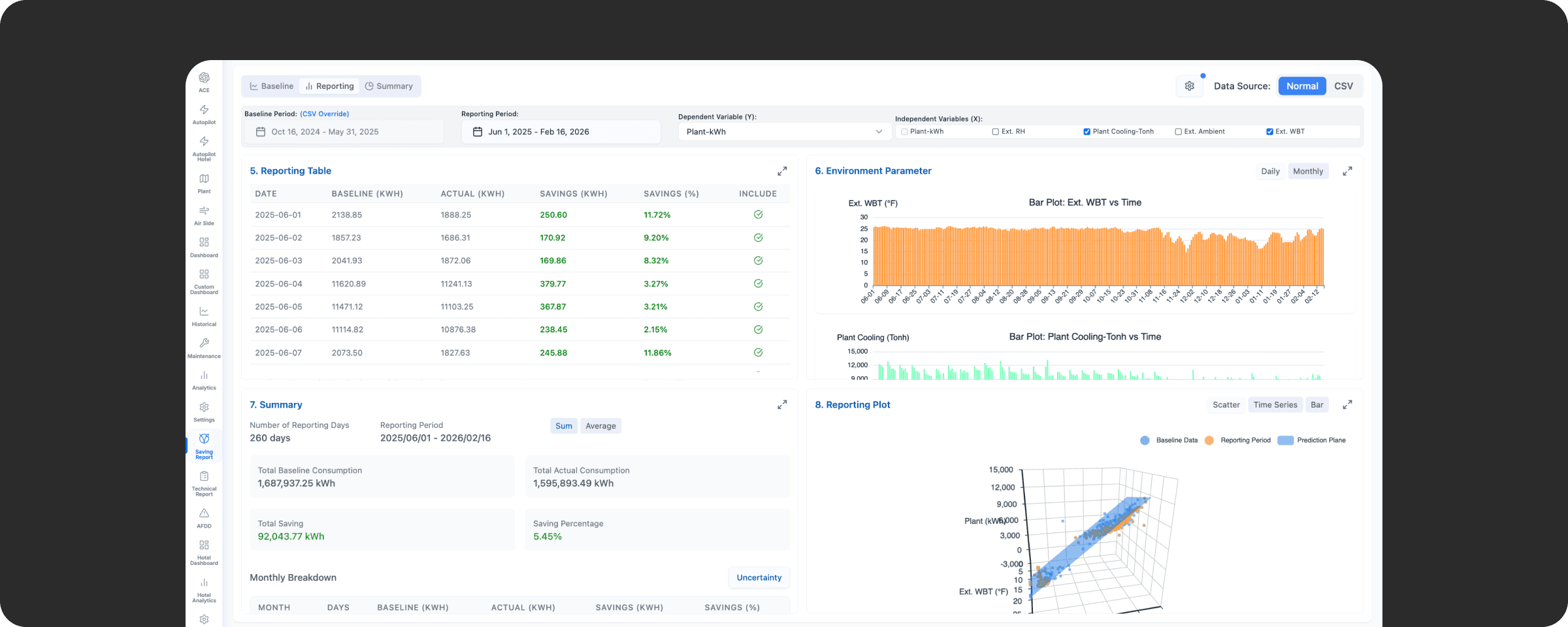
The system learns how much energy your HVAC system normally uses based on historical data, weather, and cooling demand. After optimization kicks in, it automatically compares your actual energy use against what it would have been without changes – and shows you exactly how much you're saving, backed by numbers that meet international verification standards.

Automated Baseline Development
IPMVP baseline model development with built-in statistical validation – eliminating weeks of manual spreadsheet analysis. The system automatically validates data sufficiency before building the model, ensuring robust and defensible results.

Credible Savings Verification
Transparent, credible energy savings verification that satisfies ESCOs, building owners, and auditors with internationally recognized IPMVP methodology. Every calculation is traceable and audit-ready.
System Requirements
Alto OS: Hybrid-Cloud Platform
Alto OS offers a flexible and customizable hybrid-cloud platform that guarantees dependability, safety, and scalability. Whether you have an existing building automation system or not, Alto OS seamlessly integrates with equipment from any brand using open protocols.
Top Properties trust AltoTech to make their building smart







FAQs
How much baseline data do I need?
What does IPMVP compliance mean for my building?
Can it detect why savings are lower than expected?
Get audit-ready numbers – schedule a demo
Commercial Office Building - Bangkok
Challenge: Building owner needed to verify energy savings from a recent chiller plant optimization project to satisfy ESCO performance contract requirements.
Solution: Deployed IPMVP Data Analytics to establish a weather-normalized baseline and automatically calculate verified savings against the measurement period.
Results:
Verified 18% energy savings with IPMVP-compliant methodology
Reduced M&V reporting time from 2 weeks to 2 hours
Satisfied ESCO contract requirements with audit-ready documentation
Identified additional 5% savings opportunity through diagnostic insights
Hotel Chain - Southeast Asia
Challenge: Regional hotel group implementing energy efficiency measures across 12 properties needed consistent savings verification for sustainability reporting.
Solution: Standardized IPMVP Data Analytics across all properties to automate baseline development and savings calculations with consistent methodology.
Results:
Unified savings verification across 12 properties
15% average verified energy reduction portfolio-wide
Automated monthly savings reports for corporate sustainability team
Credible data for ESG reporting and carbon disclosure
Industrial Manufacturing Facility
Challenge: Factory with variable production schedules struggled to demonstrate true energy savings from efficiency upgrades due to changing operational patterns.
Solution: IPMVP Data Analytics with production-normalized baseline model accounting for output variations, weather, and operating hours.
Results:
Isolated 12% verified energy savings independent of production changes
Clear attribution of savings to specific efficiency measures
Diagnostic tools identified underperforming equipment
Supported application for government energy efficiency incentives
Related Apps

Chiller Optimization
AI-driven chiller plant optimization app that continuously learns from real-time + historical data to cut kWh, reduce peak demand, and stabilize chilled-water performance

Occupancy Detection
Gives you real-time room occupancy visibility so you can automate HVAC and lighting based on actual use

Air-side Optimization
Reduce HVAC energy waste by 20–35% with AI-driven air-side optimization that dynamically adjusts Supply Air Temperature (SAT) and fan speed in real time.